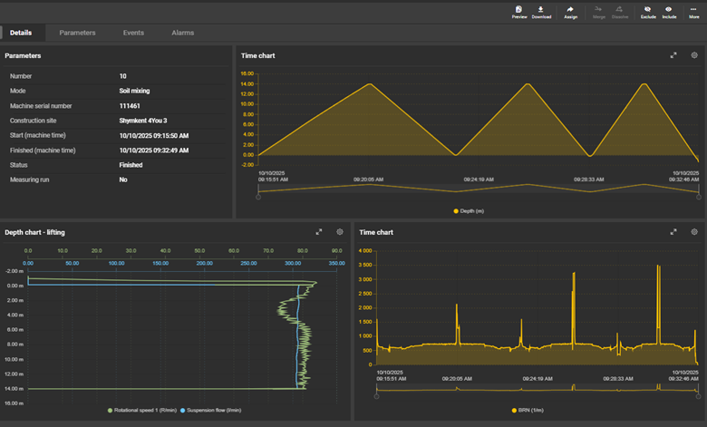
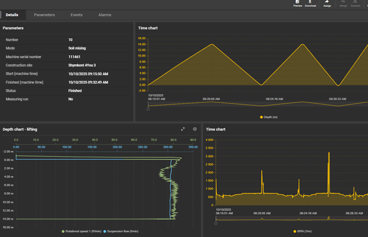
Цифровизация в геотехнике — это способ вернуть инженерии предсказуемость. Современные геотехническое оборудование позволяет контролировать множество процессов и параметров геотехнических работ. Рабочие параметры, такие как: глубина, давление, расход, момент вращения и другие фиксируются датчиками и сохраняются в цифровом журнале. Эти данные можно анализировать в режиме реального времени и автоматически формировать исполнительную документацию без ручных записей.
Почему это важно:
- Если число колонн или свай исчисляется большим количеством, цифровой контроль является единственным способом гарантировать стабильность и точность выполнения технологии.
- Точность контроля. Инженер и оператор буровой установки имеют возможность в реальном времени отслеживать графики и технологические параметры, обеспечивая оперативное управление процессом и соблюдение проектных требований.
- Заказчик получает не просто текстовый или вручную составленный отчет, а автоматически зафиксированные данные с компьютера буровой установки, которые сохраняются и подтверждают соответствие выполненных работ требованиям проекта и технологии.
- Контроль расхода материалов – современна цифровизация позволяет контролировать расход и дозировку материалов (бетона, цемента) во время процесса усиления грунта.

Примерные графики параметров производства доступны онлайн в режиме реального времени.


Примерные графики параметров производства доступны в кабине оператора